Energy monitoring smart plug

This post:

got me reminiscing about my days of yearning over Kill-A-Watt energy monitor used by many western tech journalists and YouTubers.

Did a quick search across e-commerce apps (Blinkit, Swiggy Instamart and Amazon now) and found these:

None found on Zepto(glory days seem behind it). Big basket’s search keeps throwing an error on searching for anything so couldn’t find any there.

Wondering which of these are:

  1. Accurate/Reliable/Robust
  2. Value for money
  3. Great user experience (good App, no disconnections, responsive)
  4. Open source/works without internet;privacy respecting-no phoning home
  5. Works with home assistant instead of proprietary app only.

If any of you have any experience with these, please share.

1 Like

I remember @rsaeon recommending tp-link Tapo ones in his old posts.

3 Likes

The Tapo ones are the only ones I’ve tested with their own app. In the past I’ve used Polycab and Goldmedal ones, but after flashing Tasmota not with their own firmware/app.

I remember reading somewhere in this forum that you can hook into Tapo and get readings for home assistant, it was a github project.

These smart plugs/sockets are best suited for low power or intermittent loads.

If you have a continuous power draw, these build up an uncomfortable amount of heat. I saw this even with loads of just 250W continuous, it would warm up in a day or two. There’s just no heat dissipation in those sealed plastic enclosures, so they heatsink into the pins/socket.

Intermittent loads are fine like coffee makers and geysers, or low power continuous loads like floor lamps and stand fans.

None of these are particularly robustly engineered as something dependable for critical applications, they’re meant for low priority consumer loads — a fact I learned the hard way, after purchasing about 20 of these.

They’ll work fine for simple stuff like power cycling your router and other things like that.

I do have one of the Tapo ones connected to a 2kW AC but I’m a little suspicious about the numbers. Peak usage seems fine but recorded usage over time appears to be skewed slightly, possibly due to heat build up. It’s lower than I expect or maybe I just don’t know how ACs work.

7 Likes

Can we add tapo to Home assistant?

“Feline deterrent” :rofl::rofl: @rsaeon

Motion sensor that turns on the mixer if it detects a cat in the kitchen late at night. :smiling_face_with_sunglasses:

12 Likes

Yes you can, I have a few setup at home.

1 Like

Yes, ive added my tapo plug to homr assistant and theres 0 issues

1 Like

Yes: Tapo - Home Assistant

1 Like

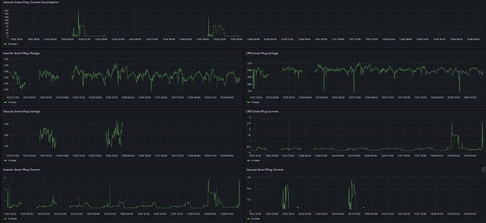
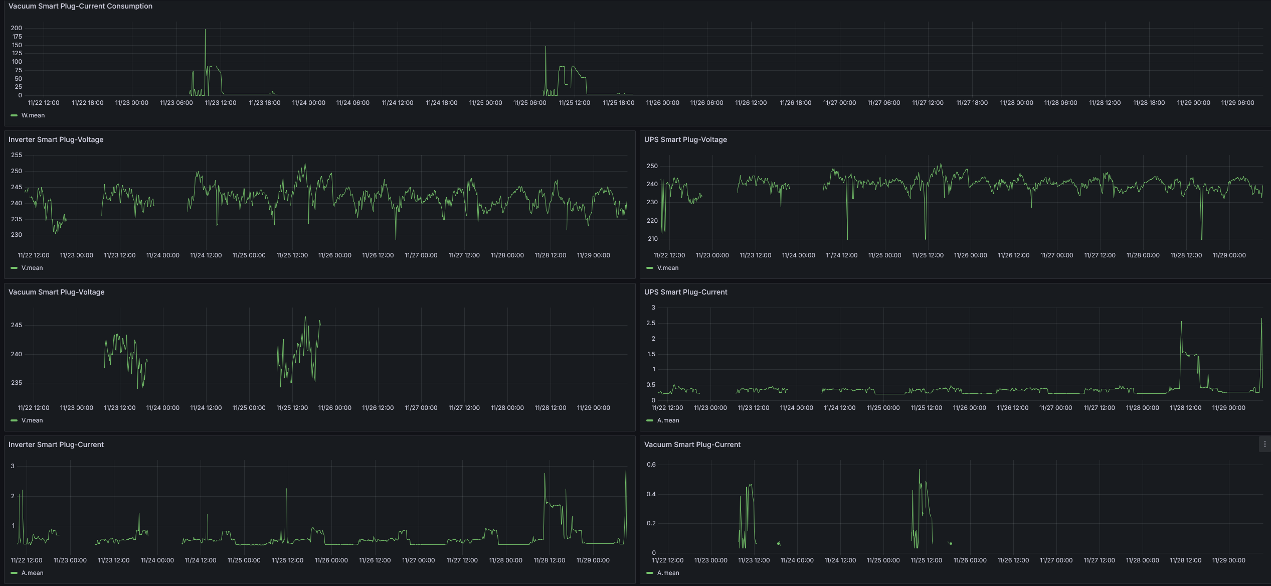
The Tapo app only shows the power usage in watts and kWh. The Tapo Home Assistant integration exposes additional properties such as current (A), voltage (V). Here is what I see in Home Assistant from the Tapo plug.

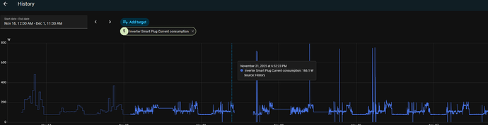
Here is my power consumption as seen by Home Assistant:

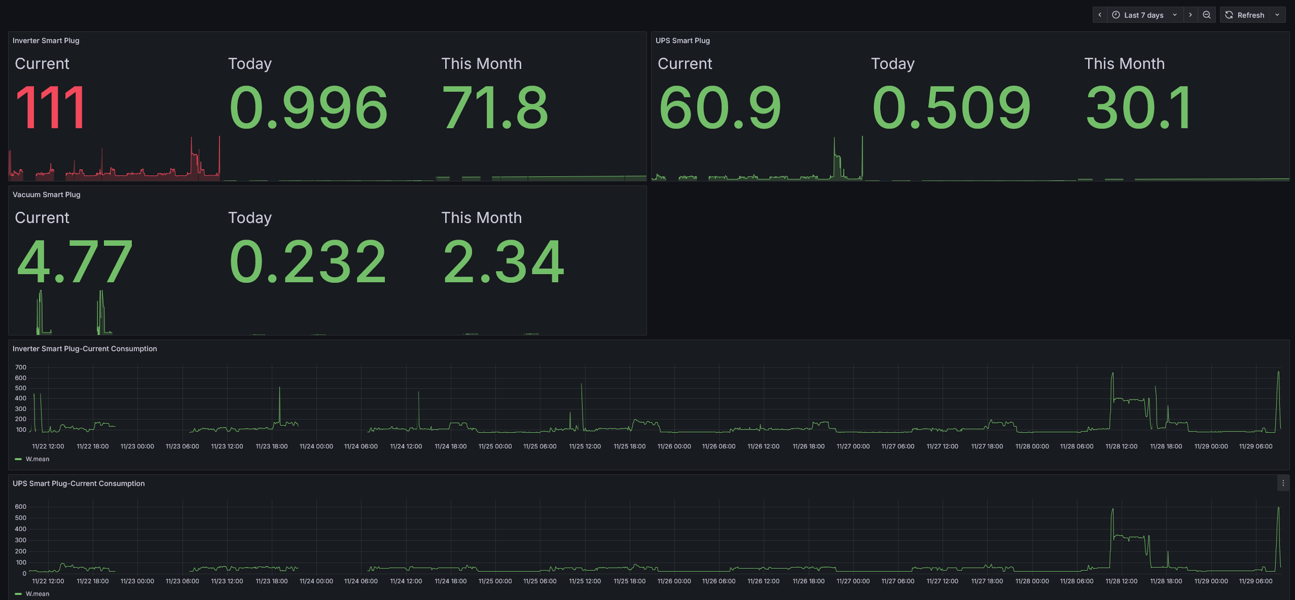
I have HomeAssistant hooked up to Grafana so that all data gets retained even if the plug resets. Here is my current Grafana dashboard for monitoring the power usage:

Note that while I have the inverter connected through Tapo, the inverter is not hooked up completely to our house. Only TV, laptop and PC are connected to the inverter. TV and laptop together typically consumes under 120W. The PC, when gaming uses over 500W, but it is used may be 2-4 hours a week.

The Tapo plug require a 16A socket. The Tapo app has a power protection option than can be configured to power off automatically if power consumption exceeds a limit. The maximum value it shows is 4030W. So, I suppose it can handle high loads without major issues (though I did see some discussions about it not being able to support inductive or capacitive loads, something of that sort, I don’t remember exactly, not much knowledge in electrical things).

6 Likes

Thanks for that detailed reply.

The photo says “meco”. That’s same as “Tapo”?

“Feline deterrent” is funny! :grinning_face_with_smiling_eyes:

How do you have the time for all this? :thinking:

The Meco is a factory calibrated power meter, I used it to verify the readings in the Tapo app.

15 Likes

None of them

Meco qualifies as accurate / reliable and robust

If accurate is what you care about.

What people on this board care about is convenience so end up with these “smart plugs” to measure power consumption.

Not reliable.

They like fancy UI. Can’t make chicken salad out of chicken shit.

Smart switch is what they really are. They can handle that task. From your phone.

I’ve never bothered with these gadgets unless they come with a calibration certificate. None of them to my knowledge do.

But the Meco does. And that’s what a kill a watt meter is.

3 Likes

8 posts were merged into an existing topic: How do you have the time for all this? (get a woman in your life!)

Thank you for that clarification. Good stuff. Appreciate it. :slightly_smiling_face:

this thread has been very fun to read.
I can vouch for tp link ones, they are reliable over cheap stuff ambrane, zebronics and the bunch of crap ones.
I am eager to try what @rsaeon mentioned about hooking up TPlink to homeassistant.
@unni Thanks for the info , didnt know about Grafana

2 Likes