How do you monitor your homelab?

I have one mini PC (M720q).

My current monitoring is very basic. Cpu, mem, disk, network and individual container utilisation

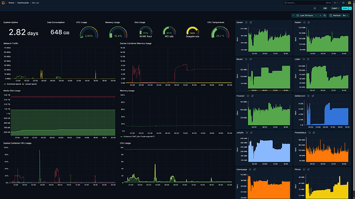
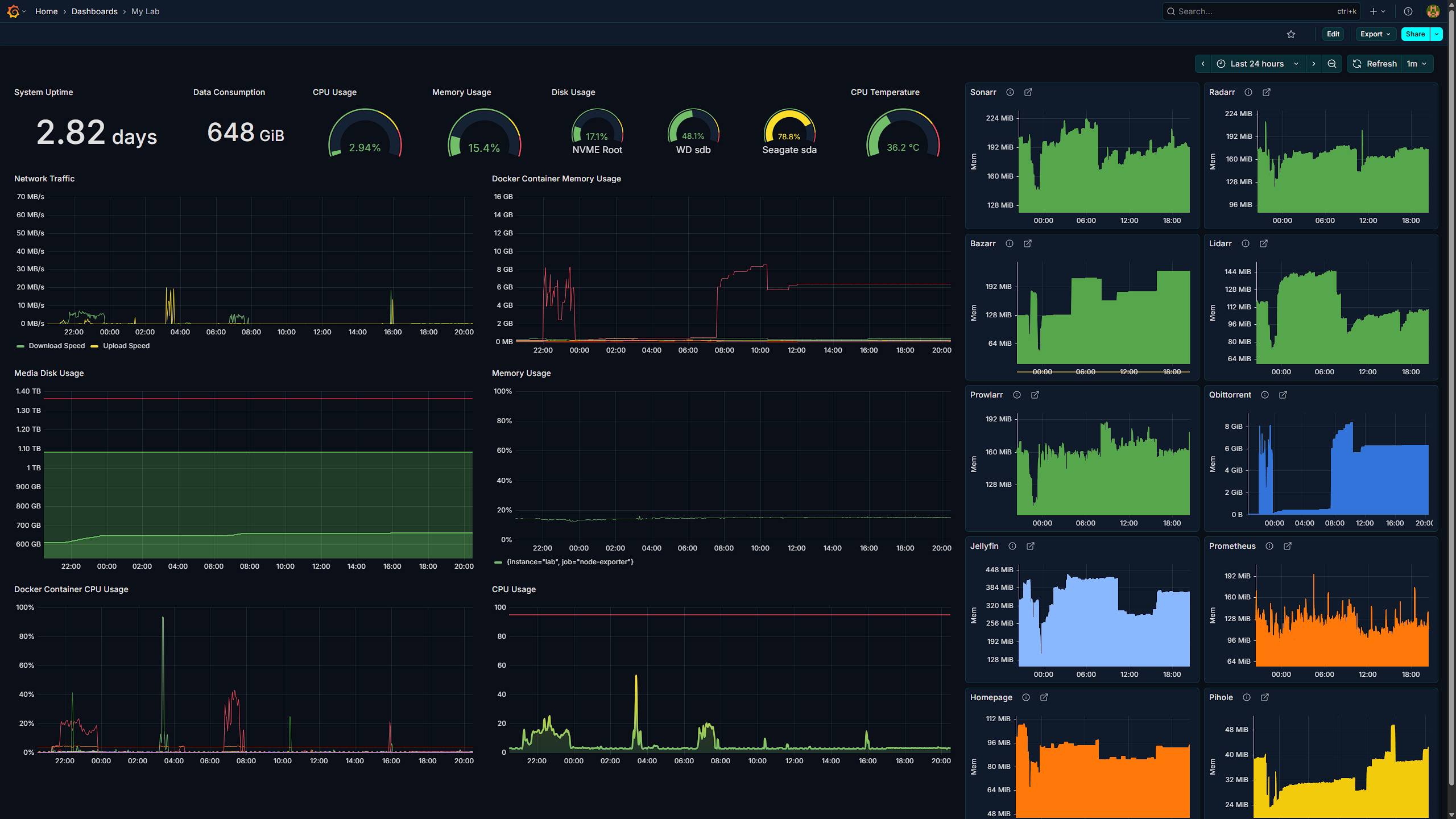
I use cadvisor and node exporter for exporting metrics to prometheus, all hosted in the same machine. And grafana to visualise these metrics.

I use homepage not to monitor but to quicklaunch my services.

I also use pingtools pro, android app I bought for 25/-. It’s pings for server with specific ports to check health, you can also configure alerting this way, and the best is you don’t need to install any agent on your server for this.

I am obviously missing a lot of critical monitoring, would love to know how rest of you have setup monitoring and telemetry

Beszel is what I use

Does it also monitor drive health? I’ve been exploring options to monitor my drives but can’t find a good one yet.

Try scrutiny. I self host the main hub and collector agents on to my machines that push the hdd s.m.a.r.t data to hub.

1 Like

Only drive usage and speed

Just checked it out and couldn’t find if it can be added to grafana as datasource or not. Will give it a try

I condense stats from 9 nodes into something abstract:

I don’t need specifics, I just need to know if everything is okay.

1 Like

In grafana I only pull the hdd temp. Scrutiny is overall health of the disks and I don’t think it can be added to grafana.

Grafana for me :grinning_face:

1 Like

I’m able to get the temps for my internal ssd but not for my external HDD connected via usb. How are you seeing temps for external drives?

Smartctl has an option to get smart data for usb drives “-d sat” I believe. Since I use telegraf I can add this paramter to the config. But be aware it’ll not let the hdd sleep. This can be avoided by using no standby check option but my usb serial ATA has issues checking the standby status. So I turn it off for usb drive.

1 Like