Any software(free) for network monitoring? Not for bandwidth or data consumption monitoring.
Basically I wanted to know which all software in my computer is connecting to internet and where its connecting.
Any suggestions please?
Any software(free) for network monitoring? Not for bandwidth or data consumption monitoring.
Basically I wanted to know which all software in my computer is connecting to internet and where its connecting.
Any suggestions please?
Third party firewalls may meet your needs. Monitoring what software is pinging what on the internet.
Most antivirus softwares have firewall included.
Glasswire does this. They have a free version but I don’t recall it’s limitations. Haven’t used it extensively so I can’t recommend it.
The free version is also intrusive in upselling. They use a custom notification which can’t be suppressed with Windows settings. It popped up and caused my game to minimize; I uninstalled then and there.
Not sure how good the Windows SysInternals tool is → TCPView for Windows - Sysinternals | Microsoft Learn
NetLimiter is my no. choice. Used to use it in win7 for tracking down unusual network activity when broadband wasnt ultd.
You can tweak it like a full-fledged firewall thing though its not a firewall.
Use Wireshark - best in the business for this purpose
That would an overkill for simplest use.
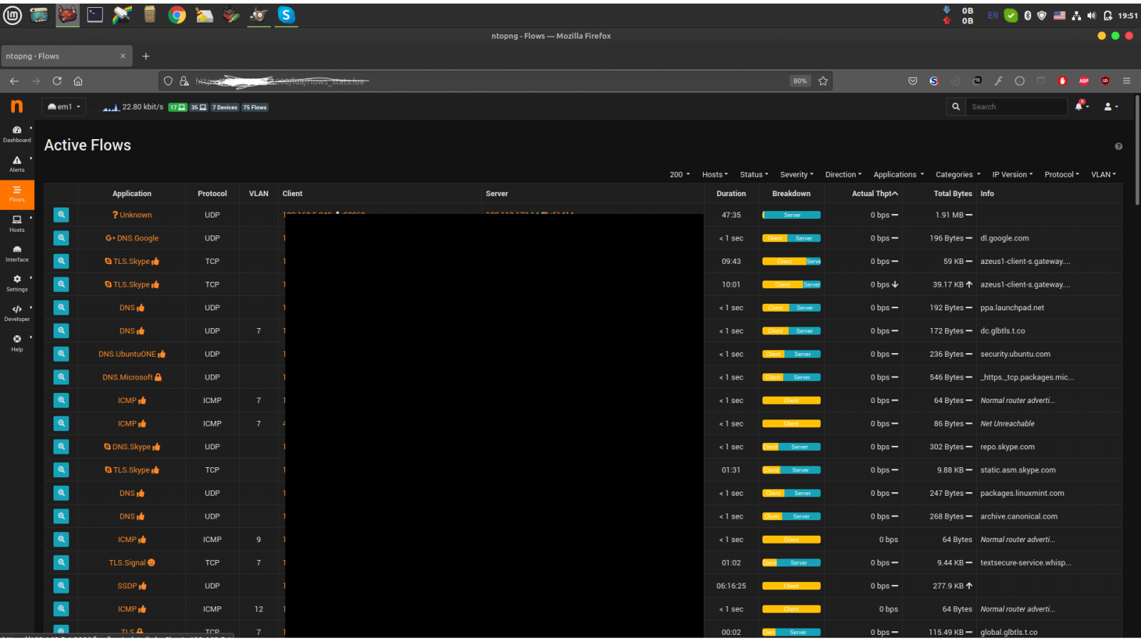
Ntopng might help you in this case. I occasionally use it as it came bundled with Pfsense, it has Windows app. as well.
Linux lsof command shows which processes are open connection?
Your ip is shown in the bottom left corner as well
I think it’s a local ip
@@maddy_in65 cleared out the ip in the Address bar, no point if the same is still visible on the bottom left. Just pointing it out in case he wants hide that as well . I know some folks who are super paranoid about revealing any info of their private networks/VLANs.
I didn’t notice that when i edited image, corrected it now.
Zeek is a well known network monitoring system. You can feed it the flow information by mirroring the appropriate ports of your router with interesting traffic. It works nice on a raspberry pi. Beware, compiling it on pi will take quite some time
I use this, see if its appropriate for your needs -
One fair warning - its still in Alpha. Just so you know.
Github page is here -